Sonarr Crashes Truecore 12.0-U2.1

Dellyjoe

Explorer
Joined
Jun 12, 2020
Messages
80
Hello everyone,

I have an interesting problem with my sever.

When I use Sonarr and go into a TV show and click automatic search it will search for the tv show but the UI will time out. The system would come back within 20-30sec no problem but then I search again and it times out.

I wanted to check to see if the whole sever went down and it does, I can't get into the truenas core UI and or my plex sever. however after 20-30sec it would come back online no problem.

Another interesting point and I'm not sure when this started happening but I can't watch any movie or TV show on plex with more then 4MBPS, anything more then that it will freeze and get suck in a load screen not sure if they are related but figured I would talk about it.

Could this have anything to do with my ISP?

Thank you for reading, just looking to see if anyone has any clues on why this would happen.
Joe
 

sretalla

Powered by Neutrality
Moderator
Joined
Jan 1, 2016
Messages
9,700
What update version are you running. That sounds a little like the bugs with middleware crashing which happened in the early versions.
 

Dellyjoe

Explorer
Joined
Jun 12, 2020
Messages
80
What update version are you running. That sounds a little like the bugs with middleware crashing which happened in the early versions.

Thanks for getting back to me Sretalla,

I have Version
2.0.0.5344 for Sonarr
Mono Version5.10.1.57
12.1-RELEASE-p12

It says it is up to date
 

Dellyjoe

Explorer
Joined
Jun 12, 2020
Messages
80
Thanks for getting back to me Sretalla,

I have Version
2.0.0.5344 for Sonarr
Mono Version5.10.1.57
12.1-RELEASE-p12

It says it is up to date

Wanted to add but when Sonarr goes down I get a loss of connection to the backend.
Then I lose the UI for truecore, and My plex sever goes down.

I believe I'm losing connecting to the sever in general and then after 30 sec or so everything comes back up and running from where I left off.


Has anyone seen this before?
 

Christopher_P

Dabbler
Joined
Nov 10, 2019
Messages
10
Same exact thing happening to me! I thought it was a bit strange a few weeks back when both Plex and Sonarr were not running so I decided to pay closer attention. Since then, they have both crashed together a total of 4 times and I can't seem to find anything pointing to what the problem might be. The crons associated with both of those apps continue to run without any issues, it's just the UI that is no longer accessible. A restart of the app (not the jail) fixes it. In both cases, when I restart the app, I get the message below suggesting a sudden crash since the app has lost track of whether or not it still has a process running

Code:
root@plex-jail:/usr/local/plexdata-plexpass/Plex Media Server/Logs # service plexmediaserver_plexpass restart
plexmediaserver_plexpass not running? (check /var/run/plex/plex.pid).
Starting plexmediaserver_plexpass.


I am running TrueNAS-12.0-STABLE with all of the latest updates installed. The jails that Plex and Sonarr are running in are both
12.2-RELEASE-p2.

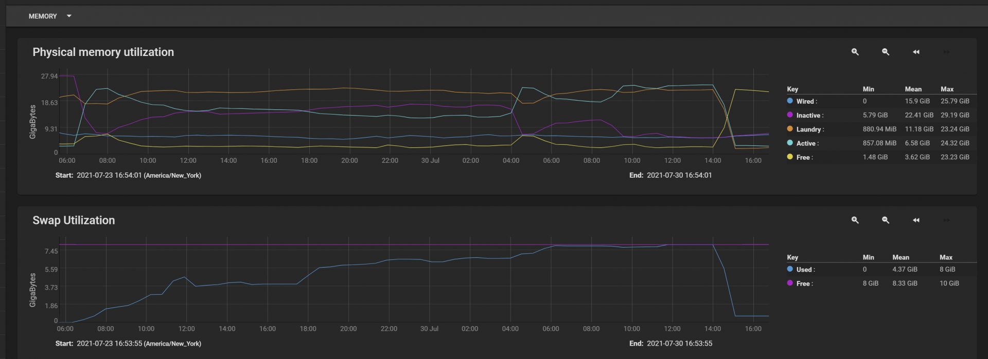
I caught this on my memory graphs suggesting something starting crushing swap space. Looks like something caused swap to get consumed. That spike is roughly 6 hours. (You can ignore the 27th and 28th, I was in the middle of wrapping up disk tests and migrating to a larger pool. This was done by the 29th.)

1627678530020.png


Here's a zoomed view:
1627678769341.png
 
Top