Upgraded 11.1_U7 > 11.2_U3 - Empty Dashboard

rodfantana

Dabbler
Joined
Jun 10, 2017
Messages
27
Just upgrade to 11.1-U7 to 11.2-U3. No issues, everything seems to be working as it should except the dashboard on the main screen do not contain any data (see screenshot). If i click on "Report" on any of the widgets, I do see the chart, so the data seems to be getting collected. Just doesn't get displayed on the main dashboard; the disk temperature eventually gets populated (in a few mins), but other data doesn't.

Any advice is appreciated.


Dashboard - missing data:

dashboard1.jpg



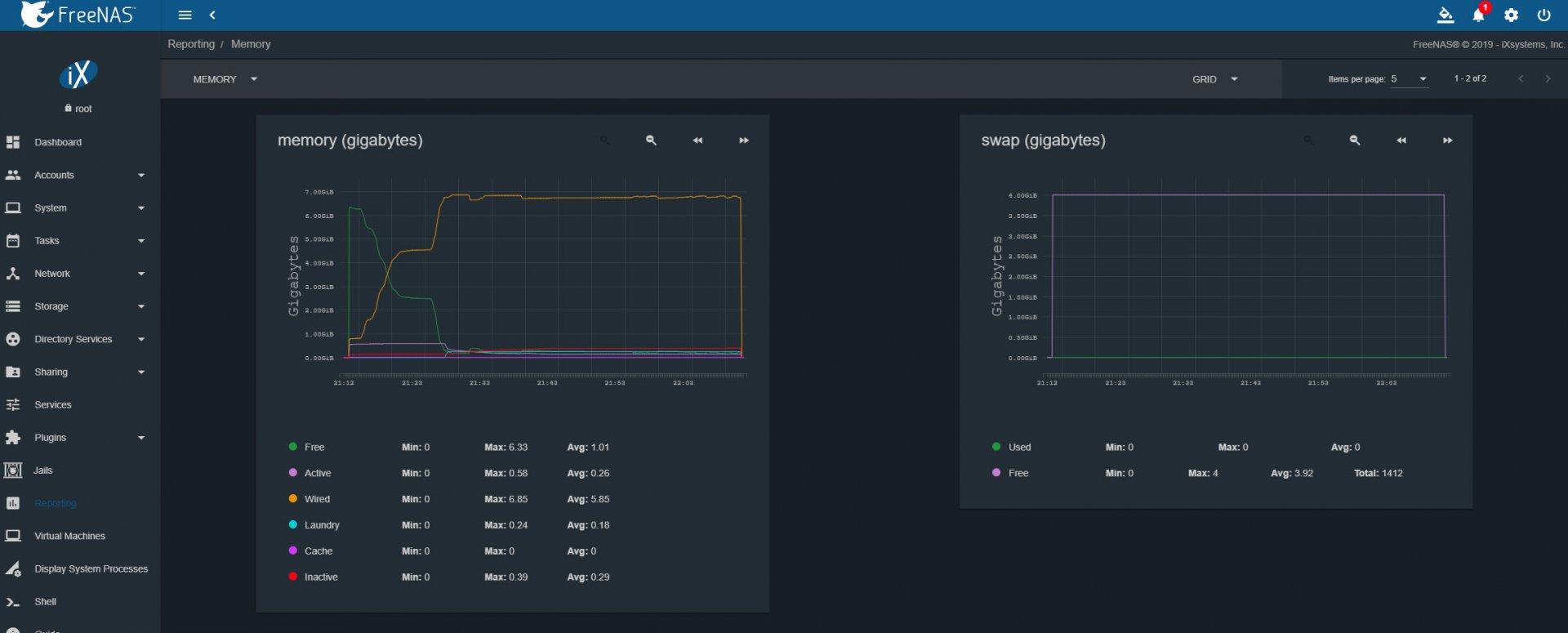
Memory Usage - "REPORTS" view:

mem1.jpg



CPU Usage - "REPORTS" view:

cpu1.jpg
 

rodfantana

Dabbler
Joined
Jun 10, 2017
Messages
27
Ended up reverting back to 11.1-u7. Based on many posts, looks like this is a pretty common issue with dashboards, so this whole new UI didn't inspire a lot of confidence just yet.
 

ThreeDee

Guru
Joined
Jun 13, 2013
Messages
700
back up config and install fresh?
 

diedrichg

Wizard
Joined
Dec 4, 2012
Messages
1,319
Clear browser cache
 

rodfantana

Dabbler
Joined
Jun 10, 2017
Messages
27
Sorry to ressurect an old thread. I tried updating 11.1u7 to 11.2u5 hoping this issue was resolved, but it appears it has not - should've checked threads before hand, but that's my fault ;).

Now... i just did a complete fresh install on a new VM... all default setting, no storage added - just 11.2u5 install from ISO. Same issue - data is present if i click on "REPORT", but dashboard tiles are not populating.

Any other ideas?
 
Top